Opere com segurança e confiabilidade em qualquer escala, não importa quão complexo seja seu ecossistema digital, com a plataforma de segurança e observabilidade unificada líder do setor.
Obtenha insights em tempo real de dados de máquina entre domínios, onde quer que eles residam, e gerencie todo o ciclo de vida dos dados da máquina para reduzir custos — com tecnologia de IA e fluxos de trabalho de agentes.
Simplifique o SecOps com detecção, investigação e resposta unificadas a ameaças (TDIR), correlacione e enriqueça alertas com inteligência de ameaças e defenda-se contra ameaças com precisão e velocidade de IA.
Monitore e solucione problemas em qualquer ambiente, pilha ou rede, otimize o desempenho com base no impacto nos negócios e acelere a detecção e a resposta com IA de agente.












Use linguagem natural para obter insights profundos sobre dados operacionais, solucionar problemas e otimizar fluxos de trabalho com IA de agente, criar e implantar modelos de IA e proteger e observar aplicativos de IA.
Quer você execute cargas de trabalho na AWS, Azure, GCP, nuvens privadas ou on-premises, o Splunk ingere logs, métricas, rastreamentos e eventos perfeitamente, independentemente da origem ou formato. Com suporte integrado para OpenTelemetry, SDKs e agentes, você pode instrumentar aplicativos do seu jeito. Conexões com aplicativos de negócios, bancos de dados e serviços de TI garantem que seus dados estejam disponíveis onde você mais precisa.
A Splunk é a única fornecedora nomeada Líder no Gartner® Magic Quadrant™ para Gerenciamento de Informações e Eventos de Segurança (SIEM) e Líder no Gartner® Magic Quadrant™ para Plataformas de Observabilidade.
A plataforma de dados extensível da Splunk impulsiona soluções de segurança e observabilidade líderes do setor, além de aplicativos personalizados. Veja alguns casos de uso e soluções.
Preveja, detecte, investigue e responda na velocidade da IA — para segurança e observabilidade. Aumente a produtividade com IA e assistentes de IA agênticos e crie aplicativos agênticos com base nos seus dados no Splunk usando o MCP.
Detecte rapidamente ameaças persistentes avançadas (APT). Combata ameaças internas, acesso e comprometimento de credenciais, movimentação lateral e ataques do tipo living off the land.
Detecte, investigue e responda rapidamente a atividades fraudulentas com consistência e colaboração. O Splunk ajuda você a analisar, mensurar e gerenciar riscos de fraude por meio de relatórios e visualizações especializados.
O Splunk IT Service Intelligence (ITSI) usa IA e aprendizado de máquina (ML) para identificar anomalias, correlacionar dados de várias fontes de monitoramento em uma única visualização ao vivo, reduzir o ruído de alerta e evitar interrupções de forma proativa.
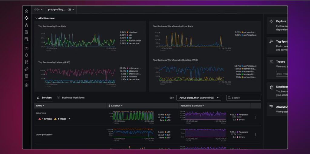
Identifique problemas em tempo real em qualquer ponto da pilha, desde APIs de terceiros e a rede até o nível do código. O Splunk ajuda você a acelerar o MTTR com assistentes de IA, ver o impacto nos KPIs de negócios e otimizar o desempenho dos sistemas SAP.
Monitore, detecte e resolva incidentes de um só lugar e reduza o ruído com correlação automatizada de eventos, painéis de desempenho preditivos e em tempo real e integração com ferramentas de gerenciamento de serviços de TI.
Entre em contato e descubra como proteger sua operação com a força da experiência e inovação da TELEDATA.